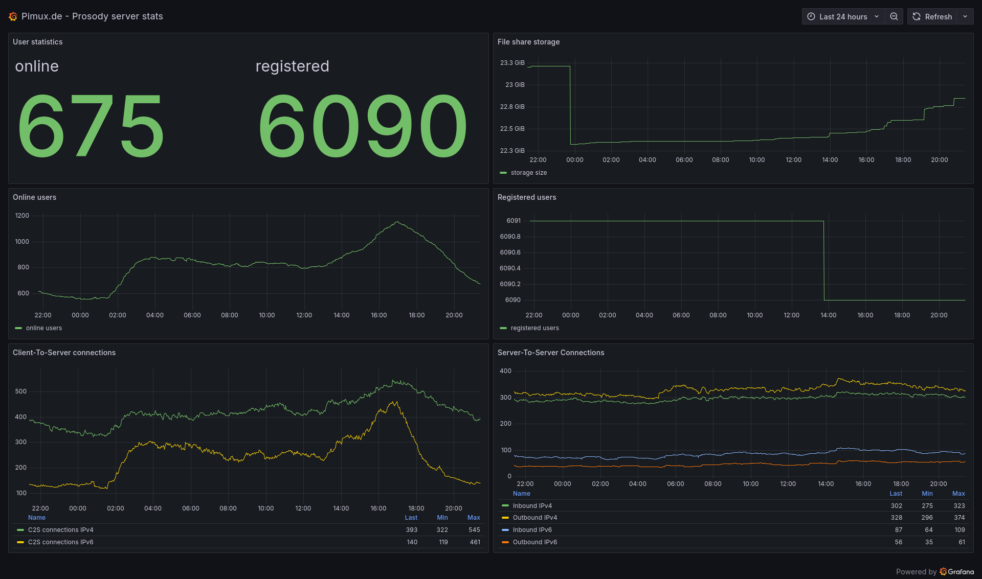
Maybe you have been wondering how many users are using this server or how many connections it is handling at a time. No? But I have done that and have built a Grafana dashboard which shows some metrics about this XMPP server which is powered by Prosody.
It's quite interesting, between 600 and 1200 users are connected at the same time during the day and about 23 GB of files were sent in the past 30 days (of course they get deleted after this time as you even can see by yourself now).
